
专注于烟气低温脱硫脱硝一体化
承接各类环境检测及环保验收
承接各类环境检测及环保验收





点击数:54832019-01-29 10:13:01 来源:
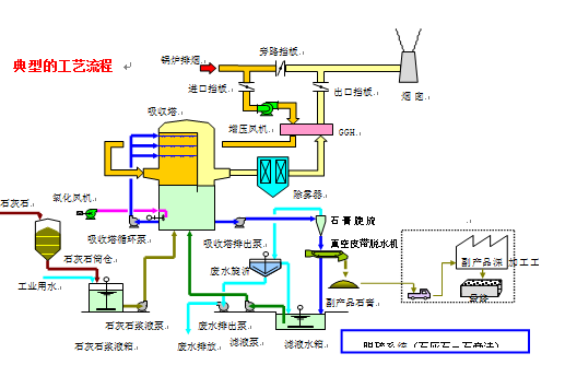
工艺概述
将石灰石粉加水制成浆液作为吸收剂泵入吸收塔与烟气充分接触混合,烟气中的二氧化硫与浆液中的碳酸钙以及从塔下部鼓入的空气进行氧化反应生成硫酸钙,硫酸钙达到一定饱和度后,结晶形成二水石膏。经吸收塔排出的石膏浆液经浓缩、脱水,使其含水量小于10%,然后用输送机送至石膏贮仓堆放,脱硫后的烟气经过除雾器除去雾滴,再经过换热器加热升温后,由烟囱排入大气。由于吸收塔内吸收剂浆液通过循环泵反复循环与烟气接触,吸收剂利用率很高,钙硫比较低,脱硫效率可大于95% 。
技术特点
脱硫效率高。脱硫后烟气中二氧化硫、烟尘大大减少。
技术成熟,运行可靠性好。
对煤种适应性强。
占地面积大,运行费用高,一次性建设投资相对较大。
吸收剂资源丰富,价格便宜。
脱硫副产物便于综合利用。

鲁公网安备 37028302000527号
